Компрессоры Бежецк АСО С-416М 3391 - инструкция пользователя по применению, эксплуатации и установке на русском языке. Мы надеемся, она поможет вам решить возникшие у вас вопросы при эксплуатации техники.
Если остались вопросы, задайте их в комментариях после инструкции.
"Загружаем инструкцию", означает, что нужно подождать пока файл загрузится и можно будет его читать онлайн. Некоторые инструкции очень большие и время их появления зависит от вашей скорости интернета.

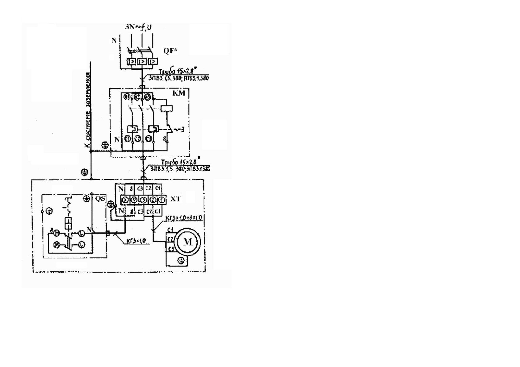
Рис
.16.
Схема
электрическая
принципиальная
и
соединений
компрессора
,
модель
С
415
М
46
Блок
цилиндров
выполнен
из
серого
чугуна
с
ребрами
охлаждения
.
Коленчатый
вал
(
рис
.5)
стальной
,
штампованный
,
устанавливается
на
двух
подшипниках
№
1309
и
№
309.
На
выходном
конце
коленчатого
вала
устанавливается
маховик
-
вентилятор
6 (
рис
.3
и
4).
Шатуны
5 (
рис
.6
и
7)
стальные
,
штампованные
.
Нижние
головки
шатунов
разъемные
с
вкладышами
8
от
двигателя
автомобиля
ГАЗ
-52 (
деталь
ВК
-52-
1000104)
и
стягиваются
шатунными
болтами
7 (
деталь
ВК
-53-1004060).
В
верхние
головки
шатунов
запрессованы
втулки
5
от
двигателя
ЗИЛ
-120
(
деталь
130-1004052).
Шатун
цилиндра
низкого
давления
более
легкий
.
Поршень
1
цилиндра
низкого
давления
(
рис
.6),
диаметром
108
мм
,
из
алюминиевого
сплава
от
двигателя
ЗИЛ
-375 (
деталь
375-1004015-
Аз
).
На
поршне
установлены
три
компрессионных
кольца
2:
два
верхних
(
де
-
таль
375-1004030)
и
нижнее
(
деталь
375-1004025);
одно
маслосъемное
кольцо
.
Поршень
соединен
с
шатуном
пальцем
3
плавающего
типа
(
деталь
111-
1004020),
который
от
осевых
перемещений
удерживается
двумя
стопорными
кольцами
4 (
деталь
120-1004022).
Поршень
1
цилиндра
высокого
давления
(
рис
.7),
диаметром
52
мм
,
литой
чугунный
.
На
поршне
установлены
три
компрессионных
кольца
2
от
компрес
-
сора
автомобиля
ЗИЛ
-120 (
деталь
120-3509164
А
)
и
одно
маслосъемное
.
Поршневой
палец
3
плавающего
типа
от
осевых
перемещений
удержива
-
ется
двумя
заглушками
4.
Диаметр
пальца
одинаков
с
пальцем
поршня
низкого
давления
.
Для
обеспечения
нормальной
работы
компрессора
зазоры
между
поршнем
и
цилиндром
должны
быть
установлены
в
пределах
,
указанных
в
таблице
5.
Смазка
деталей
головки
компрессора
осуществляется
за
счет
разбрызгива
-
ния
масла
и
образования
масляного
тумана
.
Для
этого
на
обоих
шатунах
компрессорной
головки
модель
С
415
М
и
на
втором
и
четвертом
(
счет
ведется
от
маховика
)
шатунах
компрессорной
голов
-
ки
модель
С
416
М
установлены
разбрызгиватели
под
углом
13°
к
долевой
оси
шатуна
.
Разбрызгиватель
представляет
собой
стержень
,
плотно
посаженный
в
от
-
верстие
крышки
шатуна
.
Кроме
этого
в
большой
головке
шатунов
засверлены
два
отверстия
под
уг
-
лом
друг
к
другу
и
сходящиеся
в
одно
–
это
карманы
для
сбора
масла
и
подачи
его
к
шатунным
шейкам
.
На
верхнем
вкладыше
просверлено
центральное
от
-
верстие
,
которое
должно
совпадать
с
отверстием
от
сходящихся
"
карманов
"
на
шатуне
.
Сапун
4 (
рис
.5),
установленный
на
крышке
картера
,
служит
для
сообще
-
ния
внутренней
полости
картера
с
атмосферой
.
Для
контроля
за
уровнем
масла
в
картере
служит
щуп
5 (
рис
.
3
и
4),
уста
-
новленный
на
одной
из
боковых
крышек
.
Блок
клапанный
(
рис
.8)
состоит
из
двух
клапанных
досок
:
верхней
(
с
ребром
охлаждения
) 1
и
нижней
2,
соединенных
через
фторопластовую
про
-
3












