Бежецк АСО К22 009-3030 - Инструкция по эксплуатации

Бежецк АСО К22 009-3030

Компрессор Бежецк АСО К22 009-3030 - инструкция пользователя по применению, эксплуатации и установке на русском языке. Мы надеемся, она поможет вам решить возникшие у вас вопросы при эксплуатации техники.

Если остались дополнительные вопросы — свяжитесь с нами через контактную форму.

1 Страница 1
2 Страница 2
3 Страница 3
4 Страница 4
5 Страница 5
6 Страница 6
7 Страница 7
8 Страница 8
9 Страница 9
10 Страница 10
11 Страница 11
12 Страница 12
13 Страница 13
14 Страница 14
15 Страница 15
16 Страница 16
17 Страница 17
18 Страница 18
19 Страница 19
20 Страница 20
21 Страница 21
22 Страница 22
23 Страница 23
24 Страница 24
25 Страница 25
26 Страница 26
27 Страница 27
28 Страница 28
29 Страница 29
30 Страница 30
31 Страница 31
32 Страница 32
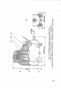
33 Страница 33
34 Страница 34
35 Страница 35
36 Страница 36
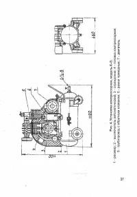
37 Страница 37
38 Страница 38
39 Страница 39
40 Страница 40
41 Страница 41
42 Страница 42
43 Страница 43
44 Страница 44
45 Страница 45
46 Страница 46
47 Страница 47
48 Страница 48
49 Страница 49
50 Страница 50
51 Страница 51
52 Страница 52
53 Страница 53
54 Страница 54
55 Страница 55
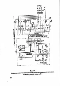
56 Страница 56
57 Страница 57
58 Страница 58
59 Страница 59
60 Страница 60
61 Страница 61
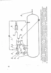
62 Страница 62
63 Страница 63
64 Страница 64
65 Страница 65
66 Страница 66
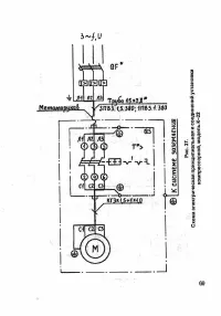
67 Страница 67
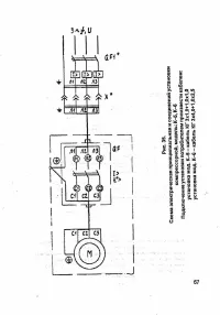
68 Страница 68
69 Страница 69
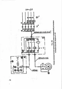
70 Страница 70
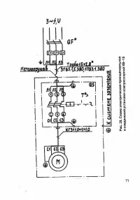
71 Страница 71
72 Страница 72
73 Страница 73
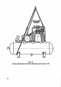
74 Страница 74
75 Страница 75
76 Страница 76
77 Страница 77
Страница: / 77
Загрузка инструкции

Инструкция
по эксплуатации

Компрессор Бежецк АСО К22 009-3030

Цены на товар на сайте:

http://kompressory.vseinstrumenti.ru/remennye/bezhetsk_aso/kompressor_bezhetsk_aso_k22_009-3030/

Отзывы и обсуждения товара на сайте:

http://kompressory.vseinstrumenti.ru/remennye/bezhetsk_aso/kompressor_bezhetsk_aso_k22_009-
3030/#tab-Responses

"Загрузка инструкции" означает, что нужно подождать пока файл загрузится и можно будет его читать онлайн. Некоторые инструкции очень большие и время их появления зависит от вашей скорости интернета.

Характеристики

Другие модели - Компрессоры Бежецк АСО